博主介绍:✌程序员徐师兄、7年大厂程序员经历。全网粉丝12w+、csdn博客专家、掘金/华为云/阿里云/InfoQ等平台优质作者、专注于Java技术领域和毕业项目实战✌
🍅文末获取源码联系🍅
👇🏻 精彩专栏推荐订阅👇🏻 不然下次找不到哟
2022-2024年最全的计算机软件毕业设计选题大全:1000个热门选题推荐✅
Java项目精品实战案例《500套》
Java微信小程序项目实战《200套》
Python项目实战《200套》感兴趣的可以先收藏起来,还有大家在毕设选题,项目以及文档编写等相关问题都可以给我留言咨询,希望帮助更多的人
1. 简介
Python基于微博的舆论情感分析、舆论分析可视化系统(V5.0),是一款方便,快捷,实用的信息服务查询网站。
通过微博舆情分析系统,我们可以获取到最新微博舆情分析系统详细情况,了解最新动态信息等。
该项目功能齐全,包括数据爬虫功能,数据可视化功能,情感分析,词云图等可视化功能。该系统在原来的基础之上,进行了一些优化
- 优化了首页不能及时展示最新数据的bug
- 优化了舆情分析加载慢的(原本需要20-30s,现在大多数情况下只需要2s)

具体来说,功能如下:
-
首页
-
热词统计
-
微博舆情统计
-
文章分析
-
IP 分析
-
评论分析
-
情感分析
-
登陆注册
-
个人信息管理
2. 技术简介
本系统使用flask进行整个项目框架的构建,前端采用 html5+Javascript,图表可视化采用 echarts。
爬虫部分模块使用requests官方依赖库进行数据获取,使用pandas对数据进行筛选,处理和分析,储存到 excel 表格中。最后再储存到 mysql 数据库当中。
flask 简介
FLask框架本身只实现了最基本的功能,所以FLask被称为 microFramework(微框架),从代码量上来看,的确如此。但是从工程上来看,这种所谓的“小”,反而带来了更多的便利性。在大型项目里,flask比django方便太多。大型的意思是你要自定义admin系统(比如管理员分层,每个管理员都能自定义管理组),复杂的数据库操作,许多许多的跨entity的表单操作及验证等。
丰富的第三方库资源,让你在编写几乎任何类型的程序时都能如鱼得水。操作数据库用FLask-SQLAlchemy,验证表单用Flask-WTF,登录管理用FLask-Login,邮件用Flask-Mail... 所以,Flask和兄弟框架Django比起来,另一个有点就很明显了:灵活。你可以任意选择喜欢的第三方扩展
3. 技术栈
| 技术栈 | 说明 | 备注 |
|---|---|---|
| flask | 作为后端接口 | |
| MySql | 数据库 | |
| snownlp | 情感分析,作为情感得分 | |
| beautifulsoup4 | 爬虫,网页接口分析 | |
| urllib3、requests | 网络请求 | |
| certifi | 网络证书 | Python certifi:如何在Python中使用SSL证书 |
| jieba | 关键词提取 | https://blog.csdn.net/FontThrone/article/details/72782499 |
4 项目结构

/static 前端静态资源
/templates 前端 html
/keshihua 包括后端接口和爬虫
5 效果图
1 登陆注册
该系统支持登陆注册,用户可以通过后台注册属于自己的账号

首页
首页是比较丰富的,包括了大量分析和图表数据。文章类型占比,评论人词云图等等

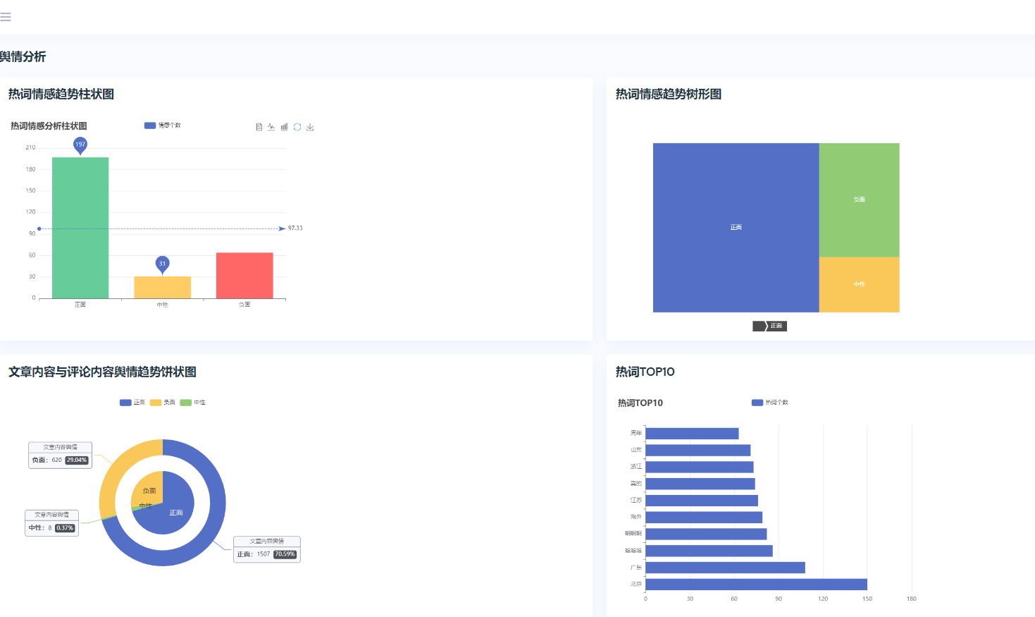
3 情感分析

4 词云图

5文章发布情况分析

推荐阅读
Python 基于微博舆情分析系统的设计与实现,GUI可视化界面(课程设计,附源码,教程)
基于Python的微博舆论分析,微博情感分析可视化系统(V2.0)
更多毕业设计
2023年Java毕业设计如何选题?500道创新创意毕业设计题目推荐













暂无评论内容